Comment accéder à mon espace e-learning ?
Accédez à vos formations depuis le portail, via la rubrique E-Learning ou un raccourci direct dans le menu.
Pour accéder à votre espace e-learning sur la plateforme quarksUp, la première étape indispensable est de vous connecter à votre compte sur le portail quarksUp. Toutes les fonctionnalités, y compris l'accès aux formations, ne sont disponibles qu'après une authentification réussie sur le portail.
Accès à l'espace e-learning sur quarksUp : Localisation de la rubrique E-Learning
Une fois connecté au portail quarksUp, vous pouvez accéder à votre espace de formation e-learning via un raccourci sur la page d'accueil de quarksUp.
Une fois dans cet espace, vous pourrez visualiser l'ensemble de vos formations, qu'elles soient actives, à venir ou déjà terminées.
Cliquer sur le Module souhaité pour en visualiser les détails et le commencer.
Accès à l'espace e-learning sur quarksUp : Affichage des formations par rôle
Sur le portail quarksUp, l'affichage et les options disponibles dans le menu de l'espace e-learning sont personnalisés en fonction de votre rôle au sein de l'organisation. Le système adapte l'interface pour répondre aux besoins spécifiques de chaque profil d'utilisateur. Par exemple, le menu et les fonctionnalités ne seront pas les mêmes si vous êtes connecté en tant que collaborateur, manager ou membre de l'équipe des ressources humaines (RH).
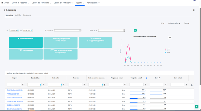
Accès Responsable Formation :
.png?width=670&height=371&name=image%20(16).png)